F5 Named Winner of Best API Security Solution by SC Awards 2024

F5 Ecosystem | September 23, 2024

We are excited to announce that F5 Distributed Cloud API Security has been named the SC Awards winner for “Best API Security Solution” for 2024. This award demonstrates our continued focus and innovation in advancing information security and, more specifically, the growing criticality of protecting the expanding threat surface that APIs represent.

F5 was also named a finalist in two other categories of the 2024 SC Awards: “Best Authentication Technology” for F5 BIG-IP Access Policy Manager and “Best Continuous Threat Exposure Management Solution” for F5 Distributed Cloud Web App Scanning.

These recognitions continue our long-standing leadership in the app and API security space, with a proven track record for delivering a holistic approach to API and application security, eliminating the need for customers to pay for and manage multiple disparate API security solutions.

As Christopher Steffen, Vice President of Research at Enterprise Management Associates, has said: “F5 invented API security. They developed it, evangelized it, improved upon it some more, and pushed the rest of the security world to pay attention to it. They are the leaders when it comes to cloud, application, and network security.”

A continued focus on API security innovation

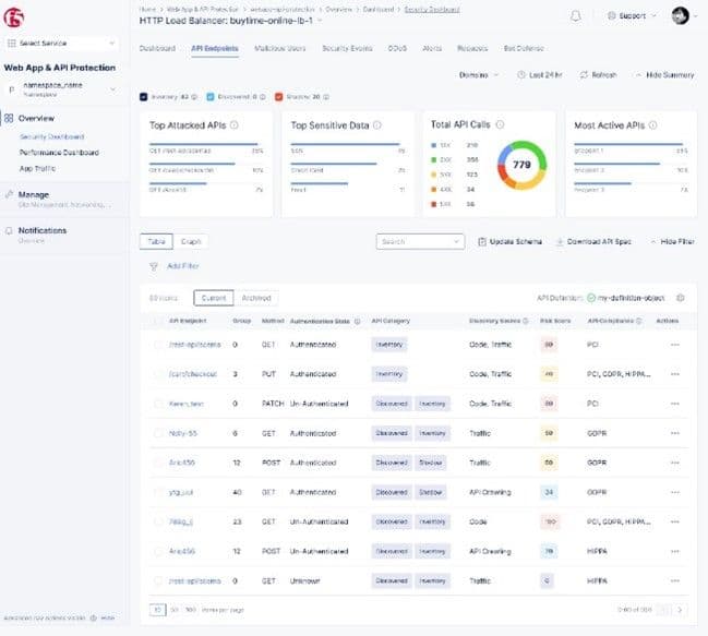
Distributed Cloud API Security delivers a comprehensive approach to protecting APIs across their full lifecycle from build and test to release, operate, and monitor. The service allows organizations to more effectively discover all their APIs, including unknown, shadow, and zombie APIs, to more easily governand manage their inventory and documentation, and to securetheir APIs with continuous inspection, unified policies, and schema enforcement.

Figure 1: F5 Distributed Cloud API Security lets users view and understand details for every API, including authentication information, sensitive data and compliance status, category, and risk score—while seamlessly creating API and data protection rules.

F5 continues to focus substantial time and resources on expanding capabilities in this arena with new functionality including:

  • Code-based API discovery: Allows for integration directly with a variety of developer repositories (e.g., Microsoft Azure, BitBucket, GitHub, Gitlab, and more) to scan, map, and document APIs earlier on in the development lifecycle.
  • Sensitive data detection and protection: Enhancements to allow organizations to more easily configure sensitive data policies to discover, tag, and report critical data being exposed within their APIs including traditional personally identifiable information (PII), custom sensitive data patterns, and data types associated with over 20 compliance frameworks (e.g., PCI-DSS, HIPAA, GDPR, SOC2, etc.), plus the ability to establish API data protection policies, defining how data is handled within API responses to limit, block, and mask.

This is just some of the new functionality soon to be released as part of F5 Distributed Cloud API Security, delivering critical API protection capabilities, cybersecurity efficacy, and the ease of use today’s application architectures require.

Simplifying the path to API security

Distributed Cloud API Security offers consistent operations, security, and end-to-end observability across an organization’s entire ecosystem of APIs throughout their full lifecycle. It also helps organizations seamlessly augment existing web application firewalls (WAFs) with API management and gateway functionality—pairing complete API discovery and positive security capabilities with critical enforcement tools in one global, SaaS-delivered solution.

We are delighted to receive this SC Award and look forward to our ongoing efforts to help organizations simplify their path to effective API security so they can foster the innovation their customers demand.

For additional details, read today's press release, and check out F5 Distributed Cloud API Security in action by experiencing this interactive demo.

Share

About the Author

Ian Dinno
Ian DinnoSr. Product Marketing Manager

More blogs by Ian Dinno

Related Blog Posts

F5 accelerates and secures AI inference at scale with NVIDIA Cloud Partner reference architecture
F5 Ecosystem | 10/28/2025

F5 accelerates and secures AI inference at scale with NVIDIA Cloud Partner reference architecture

F5’s inclusion within the NVIDIA Cloud Partner (NCP) reference architecture enables secure, high-performance AI infrastructure that scales efficiently to support advanced AI workloads.

F5 Silverline Mitigates Record-Breaking DDoS Attacks
F5 Ecosystem | 08/26/2021

F5 Silverline Mitigates Record-Breaking DDoS Attacks

Malicious attacks are increasing in scale and complexity, threatening to overwhelm and breach the internal resources of businesses globally. Often, these attacks combine high-volume traffic with stealthy, low-and-slow, application-targeted attack techniques, powered by either automated botnets or human-driven tools.

F5 Silverline: Our Data Centers are your Data Centers
F5 Ecosystem | 06/22/2021

F5 Silverline: Our Data Centers are your Data Centers

Customers count on F5 Silverline Managed Security Services to secure their digital assets, and in order for us to deliver a highly dependable service at global scale we host our infrastructure in the most reliable and well-connected locations in the world. And when F5 needs reliable and well-connected locations, we turn to Equinix, a leading provider of digital infrastructure.

Volterra and the Power of the Distributed Cloud (Video)
F5 Ecosystem | 04/15/2021

Volterra and the Power of the Distributed Cloud (Video)

How can organizations fully harness the power of multi-cloud and edge computing? VPs Mark Weiner and James Feger join the DevCentral team for a video discussion on how F5 and Volterra can help.

Phishing Attacks Soar 220% During COVID-19 Peak as Cybercriminal Opportunism Intensifies
F5 Ecosystem | 12/08/2020

Phishing Attacks Soar 220% During COVID-19 Peak as Cybercriminal Opportunism Intensifies

David Warburton, author of the F5 Labs 2020 Phishing and Fraud Report, describes how fraudsters are adapting to the pandemic and maps out the trends ahead in this video, with summary comments.

The Internet of (Increasingly Scary) Things
F5 Ecosystem | 12/16/2015

The Internet of (Increasingly Scary) Things

There is a lot of FUD (Fear, Uncertainty, and Doubt) that gets attached to any emerging technology trend, particularly when it involves vast legions of consumers eager to participate. And while it’s easy enough to shrug off the paranoia that bots...

Deliver and Secure Every App
F5 application delivery and security solutions are built to ensure that every app and API deployed anywhere is fast, available, and secure. Learn how we can partner to deliver exceptional experiences every time.
Connect With Us